Hello, my name is
Simon Schirber
Embedded Systems Design Engineer
- schirber.simon@gmail.com
- 651-260-0597
Status
I am a embedded systems design engineer. I have industry experience in developing and integrating complex hardware and software systems.
About Me
Originally from St. Paul, Minnesota, I am an Electrical and Computer Engineering specialist with an M.S. from UCLA and a B.S. from UW-Madison. My expertise spans the full design stack, from hardware and embedded systems to software automation.
With a track record of leading complex projects at companies like Rivian, AnySignal, and Medtronic, I specialize in automating test processes and scaling technical tooling. I am driven by data-driven optimization and a desire to solve high-stakes engineering challenges. I’m eager to bring this blend of technical leadership and hands-on innovation to a team where I can deliver measurable impact.
My Experience
Industry Skills
Industry Experience
March 2024 - September 2021
AnySignal
Senior Embedded Systems Engineer
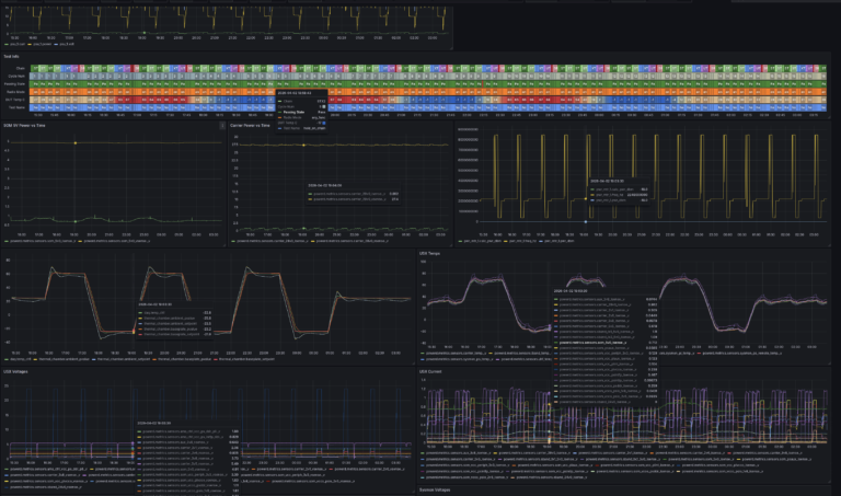
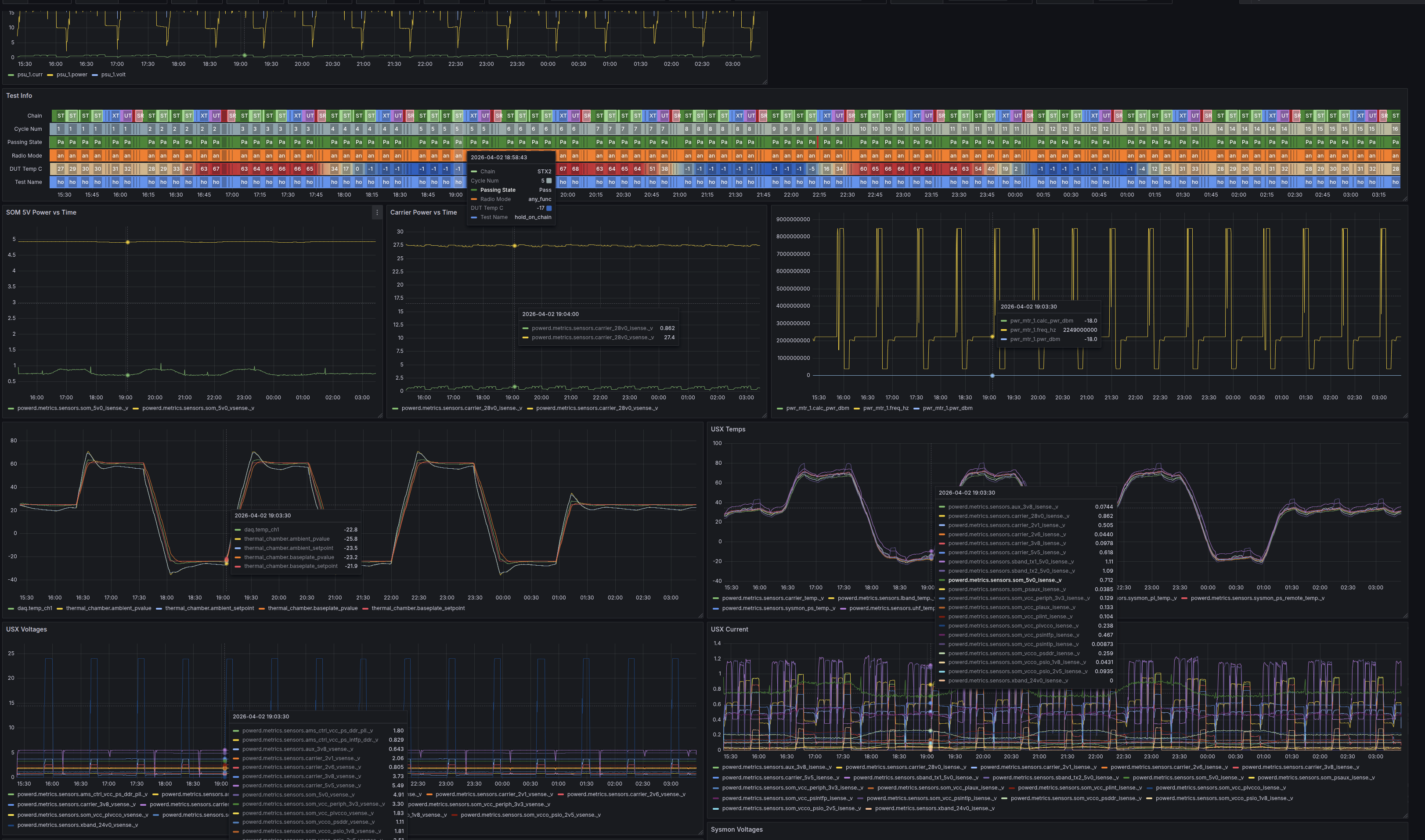
I architected multi-band satellite RF communications terminals supporting UHF, X-band, and S-band for high-profile missions including Blue Origin, Vast, and the U.S. Space Force. As a founding engineer and early employee, I played a key role in scaling the startup into a multi-million dollar enterprise. I developed a custom end-to-end telemetry and analytics platform to streamline hardware validation and enhance production efficiency. Additionally, I led cross-functional teams in the design of radiation-tolerant hardware for rigorous qualification campaigns and designed a 10W High Power Amplifier (HPA) module specifically for lunar missions, ensuring full compliance with all regulatory standards.
June 2022-
March 2024
Rivian
Electronic Design and Test Engineer
During my tenure at Rivian, spanning both an initial internship and a full-time role, I led the hardware and firmware architecture design for zonal controllers on next-generation electric vehicle platforms for the R1T and R1S. I owned the end-to-end development of a new zonal ECU architecture, managing 250+ page schematics in Altium and driving an architecture redesign that significantly reduced manufacturing costs while improving electrical efficiency. To streamline the development lifecycle, I built an automated hardware-in-the-loop (HIL) test platform that resulted in a 10x increase in test throughput. Additionally, I executed embedded software development in C++ and Python to implement novel sensor technologies, bridging the gap between high-level vehicle requirements and low-level hardware performance.
January 2021 -September 2021
GE Healthcare
Hardware Electrical Engineer
I worked on designing new fully digitalized anesthesia machines using Xilinx Zynq MPSoCs, specifically working on FPGA implementations. I was responsible for designing an automatic software bench testing system for all VHDL IP and for automating team platform pipelines for digital RTL design. I streamlined a generalized design environment which decreased development times for all RTL IP. I also was the lead designer of the control board PCB, for which I conducted schematic design, simulation, and physical hardware testing using Cadence design systems. I received a distinguished accomplishment award for my contributions to the design architecture for the vaporizers.
June 2020 - September 2020
Medtronic
SW Engineer Intern
Working on next-generation at-home hemodialysis machines, I focused on improving the quality of life for patients with renal disease by streamlining the R&D testing cycle. I developed a suite of Python-based data processing scripts to transform massive, unorganized datasets into actionable insights. To provide researchers with immediate feedback, I designed and implemented a custom GUI capable of real-time telemetry logging and visualization. To bridge the gap between the medical hardware and my software suite, I designed a custom interface PCB that enabled seamless data streaming from the hemodialysis machine to a workstation. This integrated solution eliminated hours of manual data manipulation per experiment and allowed for instantaneous performance validation during critical testing phases.
May 2019 - January 2020
GE Healthcare
Electrical Engineer CO-OP
I designed my first two ever PCBs for new vaporizer systems during this COOP position, and was hooked to electronic design. I constructed one for power management and fault detection protections and for another for anesthetic agent flow monitoring and temperature sensing. I ran signal integrity analysis on DDR4 memory chips using ADS, SIWave, and Cadence design suite tools. I simulated and caught failing signal integrity errors and provided verifiable solutions before production time that saved the company tens of thousands of dollars in manufacturing.





















